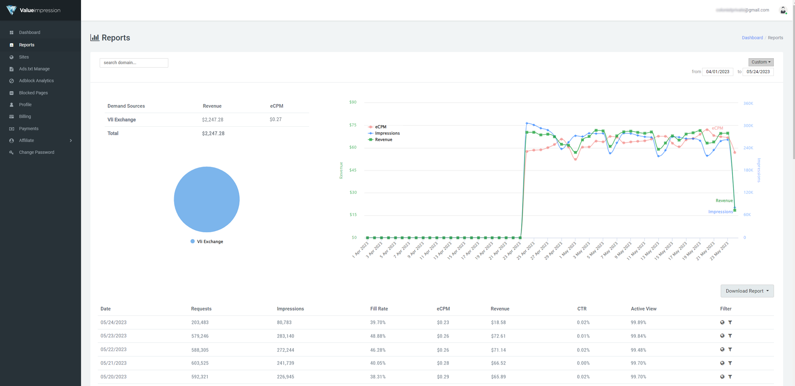
Theo các bác thời điểm này hiệu suất quảng cáo đã có dấu hiệu tăng trưởng trở lại chưa ạ? Từ tết ra tới giờ em thấy doanh thu giảm quá. Đặc biệt là tháng 4 vừa rồi. Giảm còn sâu hơn đợt đầu năm. Mấy hôm nay em thấy có tý khởi sắc nhưng mà so với năm ngoái thì vẫn giảm nhiều. Các bác có dự đoán gì về tình hình thị trường năm nay không ạ? Em đã chuẩn bị tâm lý là sẽ bị giảm nhưng mà vẫn hơi shock nên ngoi lên đây hỏi thăm tình hình của các hữu ạ.
