Journey animax1991 - Con đường Forex - Đơn giản mà không cầu kỳ

animax1991

Staff member
Super Moderator
MMO4ME United
Trusted Max
Joined
Aug 30, 2011
Messages
9,386
Solutions
6
Reactions
14,893
MR
1,737.421
Call me! Call me! Chat with me via Yahoo Messenger Follow me on Facebook Chat with me via Teams
Há Há ông anh này hqua có 1 lệnh sell giống tui, Do nghĩ là ăn nhẹ hồi quy khi trend tạm ngưng, mức fibo 30, nhưng hướng đi sai nhé. Chấp nhận thôi, do lực kéo hiện tại quá mạnh, ko thể xuất hiện hồi quy về vùng cản trước đó luôn, thật ra lúc đó cần tín hiệu rõ ràng hơn về sự tranh chấp cũng như lợi thế của phé bán, cũng nên có tần xuất xuất hiện nhiều nến sell hơn. Chính xác là do thiếu sự chắc chắn của điểm vào lệnh nhé. Quy vào trường hợp map trend following. Theo trend cho tới khi chuyển sang dạng remanding nhé ông anh.
Đúng rùi ông em ạ, mình nghĩ giá hồi, nhưng lực mua vẫn đang mạnh quá. Nếu gồng lỗ tiếp chắc thua hơn $100 luôn. Tạm đứng ngoài thị trường 1 thời gian, khi nào có vốn tiếp thì chơi tiếp. Khả năng kiếm sàn nào có TK cent chơi Gold chứ chơi 1 lệnh 10-20$ thốn quá.

1745323876180.png
 
Last edited:

markria

Junior
Joined
Feb 26, 2018
Messages
40
Reactions
15
MR
0.454
Đúng rùi ông em ạ, mình nghĩ giá hồi, nhưng lực mua vẫn đang mạnh quá. Nếu gồng lỗ tiếp chắc thua hơn $100 luôn. Tạm đứng ngoài thị trường 1 thời gian, khi nào có vốn tiếp thì chơi tiếp. Khả năng kiếm sàn nào có TK cent chơi Gold chứ chơi 1 lệnh 10-20$ thốn quá.

View attachment 285989
Gold là để dành bào quỹ, chứ đánh bằng tài sản thì ưu tiên những cặp ngoại tệ theo giá gold vd như USD, GBP, vốn thấp thì lấy các cặp có JPY vào nhé. Gold tối qua, 18:00-20:00 có xác nhận hồi giá, nếu hqa bác vào lệnh lúc 20:00 thì nay bác có dc tầm 120$ cho lot 0.01, bẫy: 1:200 exness.
 

thienthankt3

Junior
Joined
Jul 5, 2013
Messages
206
Reactions
155
MR
3.931
Gold là để dành bào quỹ, chứ đánh bằng tài sản thì ưu tiên những cặp ngoại tệ theo giá gold vd như USD, GBP, vốn thấp thì lấy các cặp có JPY vào nhé. Gold tối qua, 18:00-20:00 có xác nhận hồi giá, nếu hqa bác vào lệnh lúc 20:00 thì nay bác có dc tầm 120$ cho lot 0.01, bẫy: 1:200 exness.
Thấy cháy tài khoản là nhiều chứ hiếm khi thấy ăn :v
 
Cũng tùy, có một số người phụ hợp, có 1 số lại không. Nếu không phù hợp với mình thì đứng cố gắng đi sai đường nữa bác ạ. Để mưu sinh, ngoài kia còn rất nhiều con đường khác. Đừng mù quáng tin vào trader là giàu, có khi là lăm nợ, đợ con, gia đình chửi bới nhau đấy chứ không đùa dc :D
Thấy cháy tài khoản là nhiều chứ hiếm khi thấy ăn
 
Cũng tùy, có một số người phụ hợp, có 1 số lại không. Nếu không phù hợp với mình thì đứng cố gắng đi sai đường nữa bác ạ. Để mưu sinh, ngoài kia còn rất nhiều con đường khác. Đừng mù quáng tin vào trader là giàu, có khi là lăm nợ, đợ con, gia đình chửi bới nhau đấy chứ không đùa dc :D
Vâng, vì vậy em chỉ chơi nhỏ để trải nghiệm, ko bao giờ chơi hơn 0.01 lot . Không dễ ăn bác ạ. :ami_fat_cat_005:
 
1745855288373.png


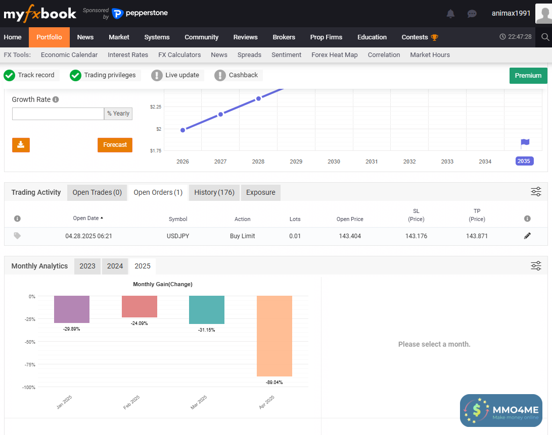
Minh còn khoảng 1.8$ dư trong balance nên có làm 1 lệnh long nhỏ hùi sáng. Trên TradingView thì khớp và TP rồi nhưng mình check trên sàn thì lệnh này biến mất, không thấy gửi thông báo gì. Bên Myfxbook vẫn còn lưu lệnh đang mở của mình. Không biết có ai giải thích được không nhỉ ?

1745855404671.png
 

creatlovex

Senior
Verified
Joined
Feb 12, 2014
Messages
671
Reactions
371
MR
59.524
Follow me on Facebook
View attachment 286272

Minh còn khoảng 1.8$ dư trong balance nên có làm 1 lệnh long nhỏ hùi sáng. Trên TradingView thì khớp và TP rồi nhưng mình check trên sàn thì lệnh này biến mất, không thấy gửi thông báo gì. Bên Myfxbook vẫn còn lưu lệnh đang mở của mình. Không biết có ai giải thích được không nhỉ ?

View attachment 286273
do bác còn 1.8$ quá ít để vào được lệnh
lệnh limit thì đặt được, nhưng lúc giá chạm vào điểm buy limit thì bác không đủ tiền để buy, nên nó tự hủy lệnh của bác mà không thông báo gì
còn bên myfxbook chắc do nó ngóa đấy :D
 
do bác còn 1.8$ quá ít để vào được lệnh
lệnh limit thì đặt được, nhưng lúc giá chạm vào điểm buy limit thì bác không đủ tiền để buy, nên nó tự hủy lệnh của bác mà không thông báo gì
còn bên myfxbook chắc do nó ngóa đấy :D
Em cứ ngỡ nếu không đủ thì không cho đặt lệnh ngay từ đầu. Cám ơn thông tin của bác nhé.
 

Announcements

Today's birthdays

Forum statistics

Threads
435,670
Messages
7,343,389
Members
187,398
Latest member
Maianhtuan

Most viewed of week

Most discussed of week

Most viewed of week

Most discussed of week

Back
Top Bottom