DousSportConsulting
Junior
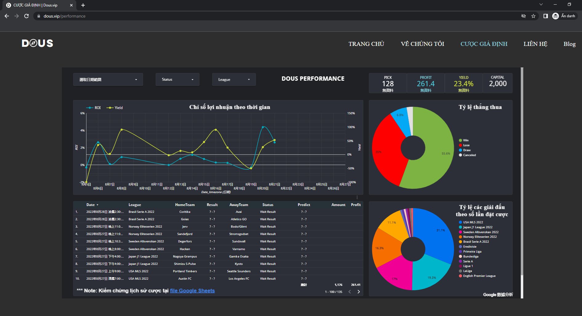
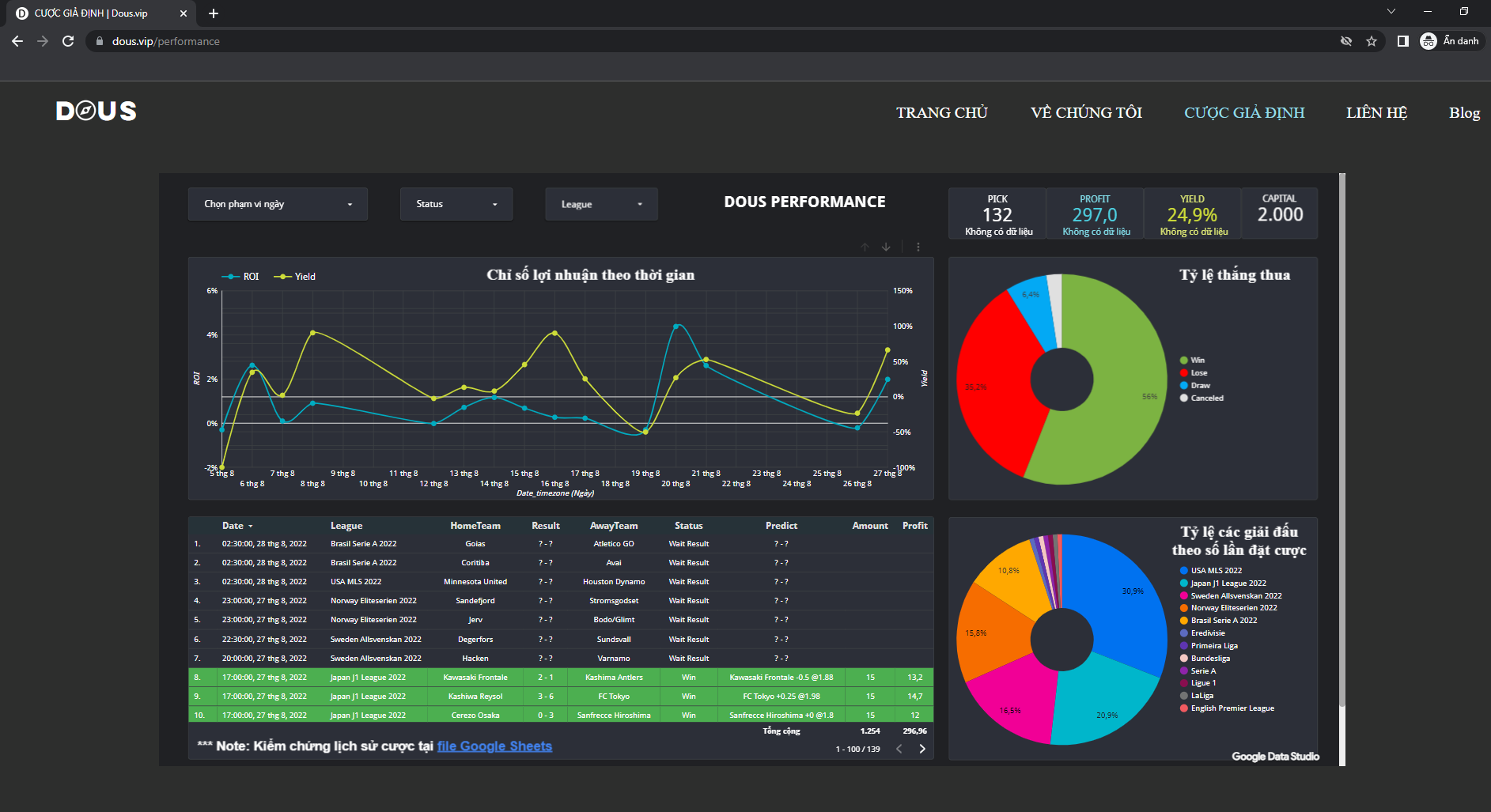
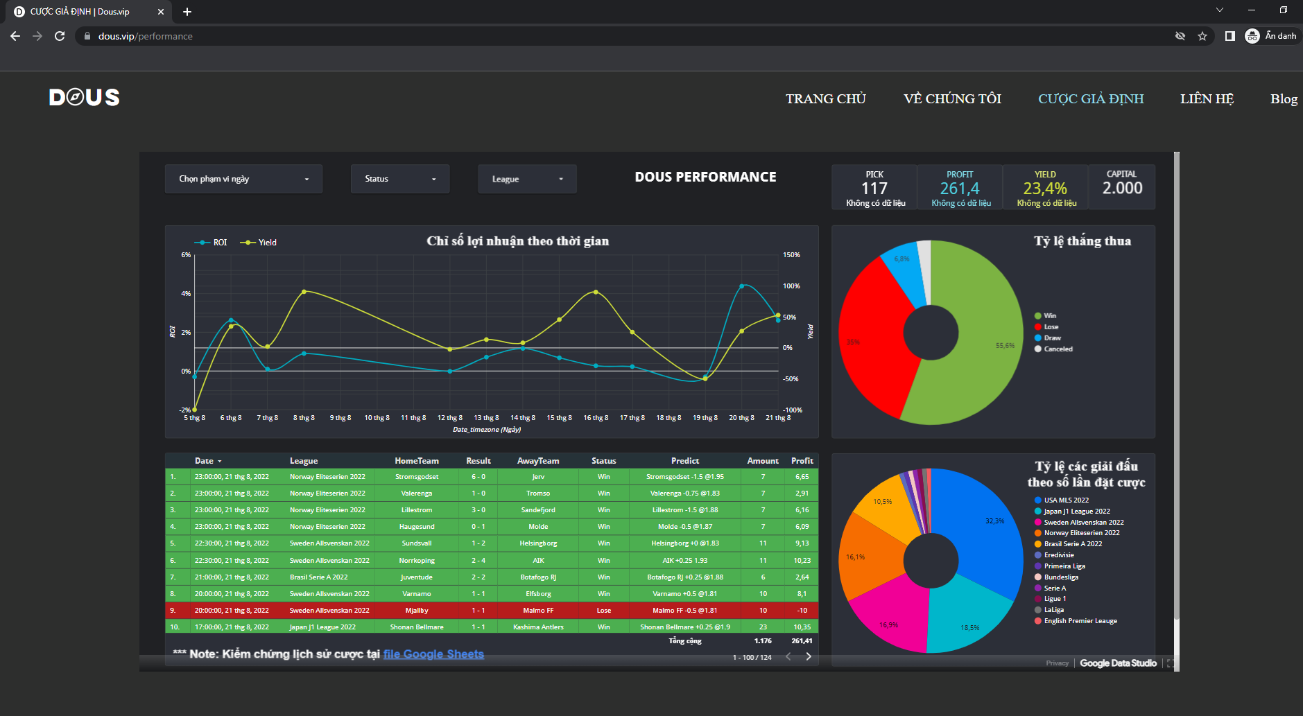
Kết quả "Cược giả định" DOUS hôm qua 21/08/22 (tuần 33):
Japan - J1 League 2022:
Lợi nhuận giả định 80%/năm - TRUST BUT VERIFY
❤ DOUS LÀ TỔ CHỨC CAM KẾT VÀ CHỊU TRÁCH NHIỆM VỀ CHẤT LƯỢNG DỮ LIỆU ❤
Liên hệ: Telegram @dousconsulting
Webiste: www.dous.vip
Japan - J1 League 2022:
- 21/08 17h00: Shonan Bellmare 1-1 Kashima Antlers (Win)
- 21/08 21h00: Juventude 1-1 Botafogo RJ (Win)
- 21/08 23h00: Lillestrom 3-0 Sandefjord (Win)
- 21/08 23h00: Stromsgodset 6-0 Jerv (Win)
- 21/08 23h00: Haugesund 0-1 Molde (Win)
- 21/08 23h00: Valerenga 1-0 Tromso (Win)
- 21/08 20h00: Mjallby 1-1 Malmo FF (Lose)
- 21/08 20h00: Varnamo 1-1 Elfsborg (Win)
- 21/08 22h30: Sundsvall 1-2 Helsingborg (Win)
- 21/08 22h30: Norrkoping 2-4 AIK (Win)
- Nói KHÔNG với link giới thiệu mở tài khoản các trang ***
- Minh bạch, rõ ràng, tin cậy, hợp tác cùng phát triển
- Quản lý vốn theo quan điểm đầu tư
- Đưa ra các quyết định dựa trên các nghiên cứu định lượng
Lợi nhuận giả định 80%/năm - TRUST BUT VERIFY
❤ DOUS LÀ TỔ CHỨC CAM KẾT VÀ CHỊU TRÁCH NHIỆM VỀ CHẤT LƯỢNG DỮ LIỆU ❤
Liên hệ: Telegram @dousconsulting
Webiste: www.dous.vip


Ò ó o o o
