Sei đang tung ra Testnet khuyến khích đầu tiên của mình. Họ gọi nó là Chiến dịch " Seinami" .
Sau nhiều tháng xây dựng, Sei Network gần như đã sẵn sàng cho chuyến đi đầu tiên. Nhưng trước khi lên đường ra mắt công chúng, họ muốn BẠN giúp kiểm tra mạng và đảm bảo rằng mọi dòng mã cuối cùng đều được kiểm tra khả năng phục hồi và hiệu quả của Mạng Sei, vì vậy họ đang khởi chạy Seinami Incentivized Testnet Airdrop trị giá 1% trong Tổng nguồn cung cấp $ SEI được phân bổ để thưởng cho các thành viên đầu tiên sử dụng chuỗi Sei.
Giới thiệu về Mạng Sei Mạng Sei là chuỗi khối lớp 1 dành riêng cho sổ đặt hàng đầu tiên chuyên dùng để giao dịch nhằm mang lại cho các sàn giao dịch một lợi thế không công bằng. Nó được xây dựng bằng cách sử dụng Cosmos SDK và Tendermint Core . Ứng dụng xây dựng trên Sei có thể xây dựng trên CLOB và các blockchain dựa trên Cosmos khác có thể tận dụng CLOB của Sei như một trung tâm thanh khoản được chia sẻ và tạo ra thị trường cho bất kỳ tài sản nào.
Sứ mệnh của Sei là xây dựng cơ sở hạ tầng cho hệ thống tài chính trong tương lai để hỗ trợ thị trường vốn, bắt đầu từ các sàn giao dịch.
Seinami testnet có 4 nhiệm vụ gọi là Act1 đến Act4 hiện tại các nhiệm vụ Act1, Act2, Act3 đã kết thúc chỉ còn Act4 là còn đang hoạt động các bạn sớm thực hiện và chăm chỉ để nhận airdrop từ Sei network.
Chú ý: bạn sẽ cần phải hoàn thành KYC để nhận phần thưởng mã thông báo sau khi testnet kết thúc.
Chi tiết về Seinami Act4 như sau
Ngày bắt đầu 28/10/2022
Ngày kết thúc: TBD. (thông báo sau)
Bạn cần điền form đăng ký chiến dịch và nhiệm vụ trước khi tham gia,
Mỗi nhiệm vụ sẽ tương ứng với điểm thưởng khác nhau bạn tham khảo bảng dưới đây.
Hướng dẫn chi tiết Seinami testnet nhiệm vụ Act4
Bước 1: Điền form đăng ký tham gia chiến dịch Seinami testnet: Tại Đây
phần moniker là biệt danh của bạn:
Bước 2: cài đặt ví Keplr
Cài đặt ví Keplr bằng cách cài đặt tiện ích mở rộng trên chorme click tại đây
chọn add to chorme sau đó click vào thêm tiện ích để cài dặt
sau đó các bạn mở ví Kerpl lên vài tạo một địa chỉ ví mới
lưu 12 cụm từ khôi phục sao lưu và cất cẩn thận, đặt tên ví và tạo mật khẩu
sau đó bạn xác nhận lại 12 cụm từ bí mật bằng cách click vào chọn cụm từ theo đúng thứ tự như lúc sao lưu để hoàn thành tạo ví
(lưu ý các bạn không được để lộ 12 cụm từ khôi phục này, ai có 12 cụm từ này sẽ có quyền kiểm soát ví của bạn, đây là mình làm hướng dẫn nên mình để lộ 12 cụm từ như vậy)
Bây giờ chúng ta cần join discord để get faucet của dự án
Sau khi join discord và xác minh các bạn tìm đến #atlantic-1-faucet.
Các bạn cần get 2 đồng là Sei và UST2
Để nhận Sei các bạn viết vào hộp chat cú pháp sau rồi nhấn gửi
!faucet seixxx (seixxx là địa chỉ ví sei của ban, các bạn mở ví và copy như hình)
Để nhận ust2 các bạn viết vào hộp chat cú pháp sau rồi nhấn gửi
!faucet ust2 seixxx (seixxx là địa chỉ ví sei của ban, các bạn mở ví và copy như hình)
lưu ý là họ không cho gửi lệnh get faucet liên tục bạn cần chờ một khoản thời gian giữa hai lệnh get faucet.
Sau khi thành công bạn nhận được 1.000.000 ust2 và 1sei
Bây giờ truy cập vào Vortex Protocol. Và kết nối với ví keplr của bạn tiến hành nạp deposit vào vortex, chúng ta sẽ nạp ust2 vào
nhập số ust2 bạn muốn deposit vào rồi nhấn deposit ok
sau khi nạp xong chúng ta vào mục trade trong vortex thực hiện giao dịch. Các bạn có thể thực hiện công việc trong danh sách bảng dưới đây và nhận được điểm tương ứng với mỗi nhiệm vụ.
ở bài này mình hướng dẫn cách các bạn đặt một lệnh buy market và một buy limit, lệnh sell thì cũng làm tương tự.
Buy market là mua với giá thị trường, lệnh khớp tức thì với giá thị trường, còn buy limit thì các bạn mua với giá mà bạn đặt gia
nếu mua theo giá thị trường bạn chọn market, còn mua theo giá bạn đặt ra thì chọn limit, chọn vào nút buy, mục price thì là giá thị trường nên tự động hiện ở đây các bạn không cần nhập, nếu bạn buy với limit thì mục này các bạn nhập giá bạn muốn mua vào đây, mục order amount các bạn nhập số lượng bạn muốn mua, mục leverage chọn x2, x3 hay x4 là tùy ý bạn. sau đó nhấn confirm market buy. Sau đó ví keplr hiện lên thông báo xác nhận giao dịch các bạn nhấn chấp thuận là ok.
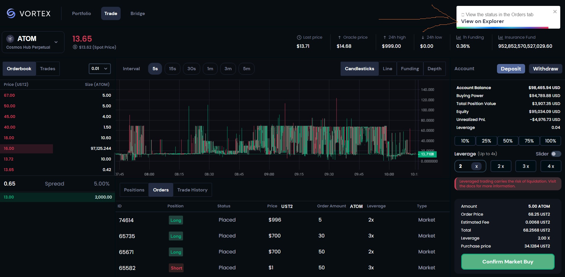
Sau khi chấp thuận xong và giao dịch thành công nó có thông báo giao dịch thành công các bạn click vào đó để lấy hash tax để gửi bằng chứng công việc
sau đó copy hash tax này
sau đó các bạn copy hash tax này và đi đến gửi biểu mẫu Tại đây hoàn thành nhiệm vụ.
điền tên và email đúng như thông tin bạn đã đăng ký khi tham gia seinami testnet nhé. điền id discord, mục which act chọn Act4, mục Which mission? thì chọn nhiệm vụ tươngứng bạn làm. mục Proof of Completion thì copy hash tax ở trên vào đây, nếu bạn làm nhiều giao dịch thì mỗi hashtax cách nhau bởi dấu phẩy, tối đa 5 giao dịch/ngày thôi nhé, nhiều quá không được tính đâu.
mục Proof of completion (Screenshot) thì các bạn chụp ảnh màn hình chỗ orders rồi up lên imgur rồi copy link dán vào đây là ok
mục [For referral missions only] Which wallet address is making the referral? (Parent). các bạn có thể ủng hộ mình bằng cách nhập địa chỉ ví của mình vào mục giới thiệu. địa chỉ ví mình : sei1tvckmzjujpgydugdwp7045xz43dp056t0zv427
các bạn nhấn gửi thế là xong. Hàng ngày các bạn vào làm nhiệm vụ giao dịch để nhận điểm
Ngoài ra các bạn có thể tham gia 2 dự án Testnet tiềm năng airdrop khủng đó là Zetachain và Layerzero xem thông tin phân tích về dự án và tiềm năng cũng như hướng dẫn testnet chi tiết 2 dự án này Tại đây: https://mmo4me.com/threads/neu-ban-...-va-layerzero-tiem-nang-airdrop-khung.450254/
Tham gia nhóm Telegram share kèo airdrop, testnet tại đây: https://t.me/+O-zYFxP7Ctg4ZmE1
Sau nhiều tháng xây dựng, Sei Network gần như đã sẵn sàng cho chuyến đi đầu tiên. Nhưng trước khi lên đường ra mắt công chúng, họ muốn BẠN giúp kiểm tra mạng và đảm bảo rằng mọi dòng mã cuối cùng đều được kiểm tra khả năng phục hồi và hiệu quả của Mạng Sei, vì vậy họ đang khởi chạy Seinami Incentivized Testnet Airdrop trị giá 1% trong Tổng nguồn cung cấp $ SEI được phân bổ để thưởng cho các thành viên đầu tiên sử dụng chuỗi Sei.
Giới thiệu về Mạng Sei Mạng Sei là chuỗi khối lớp 1 dành riêng cho sổ đặt hàng đầu tiên chuyên dùng để giao dịch nhằm mang lại cho các sàn giao dịch một lợi thế không công bằng. Nó được xây dựng bằng cách sử dụng Cosmos SDK và Tendermint Core . Ứng dụng xây dựng trên Sei có thể xây dựng trên CLOB và các blockchain dựa trên Cosmos khác có thể tận dụng CLOB của Sei như một trung tâm thanh khoản được chia sẻ và tạo ra thị trường cho bất kỳ tài sản nào.
Sứ mệnh của Sei là xây dựng cơ sở hạ tầng cho hệ thống tài chính trong tương lai để hỗ trợ thị trường vốn, bắt đầu từ các sàn giao dịch.
Seinami testnet có 4 nhiệm vụ gọi là Act1 đến Act4 hiện tại các nhiệm vụ Act1, Act2, Act3 đã kết thúc chỉ còn Act4 là còn đang hoạt động các bạn sớm thực hiện và chăm chỉ để nhận airdrop từ Sei network.
Chú ý: bạn sẽ cần phải hoàn thành KYC để nhận phần thưởng mã thông báo sau khi testnet kết thúc.
Chi tiết về Seinami Act4 như sau
Ngày bắt đầu 28/10/2022
Ngày kết thúc: TBD. (thông báo sau)
Bạn cần điền form đăng ký chiến dịch và nhiệm vụ trước khi tham gia,
Mỗi nhiệm vụ sẽ tương ứng với điểm thưởng khác nhau bạn tham khảo bảng dưới đây.
Hướng dẫn chi tiết Seinami testnet nhiệm vụ Act4
Bước 1: Điền form đăng ký tham gia chiến dịch Seinami testnet: Tại Đây
phần moniker là biệt danh của bạn:
Bước 2: cài đặt ví Keplr
Cài đặt ví Keplr bằng cách cài đặt tiện ích mở rộng trên chorme click tại đây
chọn add to chorme sau đó click vào thêm tiện ích để cài dặt
sau đó các bạn mở ví Kerpl lên vài tạo một địa chỉ ví mới
lưu 12 cụm từ khôi phục sao lưu và cất cẩn thận, đặt tên ví và tạo mật khẩu
sau đó bạn xác nhận lại 12 cụm từ bí mật bằng cách click vào chọn cụm từ theo đúng thứ tự như lúc sao lưu để hoàn thành tạo ví
(lưu ý các bạn không được để lộ 12 cụm từ khôi phục này, ai có 12 cụm từ này sẽ có quyền kiểm soát ví của bạn, đây là mình làm hướng dẫn nên mình để lộ 12 cụm từ như vậy)
Bây giờ chúng ta cần join discord để get faucet của dự án
Sau khi join discord và xác minh các bạn tìm đến #atlantic-1-faucet.
Các bạn cần get 2 đồng là Sei và UST2
Để nhận Sei các bạn viết vào hộp chat cú pháp sau rồi nhấn gửi
!faucet seixxx (seixxx là địa chỉ ví sei của ban, các bạn mở ví và copy như hình)
Để nhận ust2 các bạn viết vào hộp chat cú pháp sau rồi nhấn gửi
!faucet ust2 seixxx (seixxx là địa chỉ ví sei của ban, các bạn mở ví và copy như hình)
lưu ý là họ không cho gửi lệnh get faucet liên tục bạn cần chờ một khoản thời gian giữa hai lệnh get faucet.
Sau khi thành công bạn nhận được 1.000.000 ust2 và 1sei
Bây giờ truy cập vào Vortex Protocol. Và kết nối với ví keplr của bạn tiến hành nạp deposit vào vortex, chúng ta sẽ nạp ust2 vào
nhập số ust2 bạn muốn deposit vào rồi nhấn deposit ok
sau khi nạp xong chúng ta vào mục trade trong vortex thực hiện giao dịch. Các bạn có thể thực hiện công việc trong danh sách bảng dưới đây và nhận được điểm tương ứng với mỗi nhiệm vụ.
ở bài này mình hướng dẫn cách các bạn đặt một lệnh buy market và một buy limit, lệnh sell thì cũng làm tương tự.
Buy market là mua với giá thị trường, lệnh khớp tức thì với giá thị trường, còn buy limit thì các bạn mua với giá mà bạn đặt gia
nếu mua theo giá thị trường bạn chọn market, còn mua theo giá bạn đặt ra thì chọn limit, chọn vào nút buy, mục price thì là giá thị trường nên tự động hiện ở đây các bạn không cần nhập, nếu bạn buy với limit thì mục này các bạn nhập giá bạn muốn mua vào đây, mục order amount các bạn nhập số lượng bạn muốn mua, mục leverage chọn x2, x3 hay x4 là tùy ý bạn. sau đó nhấn confirm market buy. Sau đó ví keplr hiện lên thông báo xác nhận giao dịch các bạn nhấn chấp thuận là ok.
Sau khi chấp thuận xong và giao dịch thành công nó có thông báo giao dịch thành công các bạn click vào đó để lấy hash tax để gửi bằng chứng công việc
sau đó copy hash tax này
sau đó các bạn copy hash tax này và đi đến gửi biểu mẫu Tại đây hoàn thành nhiệm vụ.
điền tên và email đúng như thông tin bạn đã đăng ký khi tham gia seinami testnet nhé. điền id discord, mục which act chọn Act4, mục Which mission? thì chọn nhiệm vụ tươngứng bạn làm. mục Proof of Completion thì copy hash tax ở trên vào đây, nếu bạn làm nhiều giao dịch thì mỗi hashtax cách nhau bởi dấu phẩy, tối đa 5 giao dịch/ngày thôi nhé, nhiều quá không được tính đâu.
mục Proof of completion (Screenshot) thì các bạn chụp ảnh màn hình chỗ orders rồi up lên imgur rồi copy link dán vào đây là ok
mục [For referral missions only] Which wallet address is making the referral? (Parent). các bạn có thể ủng hộ mình bằng cách nhập địa chỉ ví của mình vào mục giới thiệu. địa chỉ ví mình : sei1tvckmzjujpgydugdwp7045xz43dp056t0zv427
các bạn nhấn gửi thế là xong. Hàng ngày các bạn vào làm nhiệm vụ giao dịch để nhận điểm
Ngoài ra các bạn có thể tham gia 2 dự án Testnet tiềm năng airdrop khủng đó là Zetachain và Layerzero xem thông tin phân tích về dự án và tiềm năng cũng như hướng dẫn testnet chi tiết 2 dự án này Tại đây: https://mmo4me.com/threads/neu-ban-...-va-layerzero-tiem-nang-airdrop-khung.450254/
Tham gia nhóm Telegram share kèo airdrop, testnet tại đây: https://t.me/+O-zYFxP7Ctg4ZmE1
Last edited:

